Freshsales: Aplicáveis no plano Growth, Pro e Enterprise.
Freshmarketer: Aplicáveis no plano Growth, Pro e Enterprise.
Freshsales Suite: Aplicáveis no plano Growth, Pro e Enterprise.
O aplicativo da Web oferece alguns exemplos de relatórios integrados que são alguns dos relatórios mais populares usados pelas equipes de vendas. Você pode usá-los fora da caixa. Além disso, você pode editar e clonar esses relatórios e incluir critérios de filtro específicos de sua escolha. A seguir estão os relatórios curados:
Painel de vendas
Geração de contatos e tendências
Painel de atividades da equipe
Painel de Marketing
Relatório de campanha de e-mail
Relatório de Jornada de Marketing
Painel de Marketing
Tendências de vendas
Previsão de vendas
Painel de Produtos
Relatório de campanha do WhatsApp
Para visualizar os relatórios, clique no ícone Analytics . Isso abre a página do Analytics. Aqui você pode encontrar relatórios integrados com a tag 'Curated Reports'

Painel de Marketing
Este relatório pode ser usado para visualizar o desempenho de marketing de sua organização em um determinado período de tempo. Ele carrega os seguintes widgets:Visão geral do e-mail
Envolvimento por e-mail
Tendência de engajamento de e-mail
Principais links clicados
E-mails Abertos por Dia
Aberturas de e-mail por semana

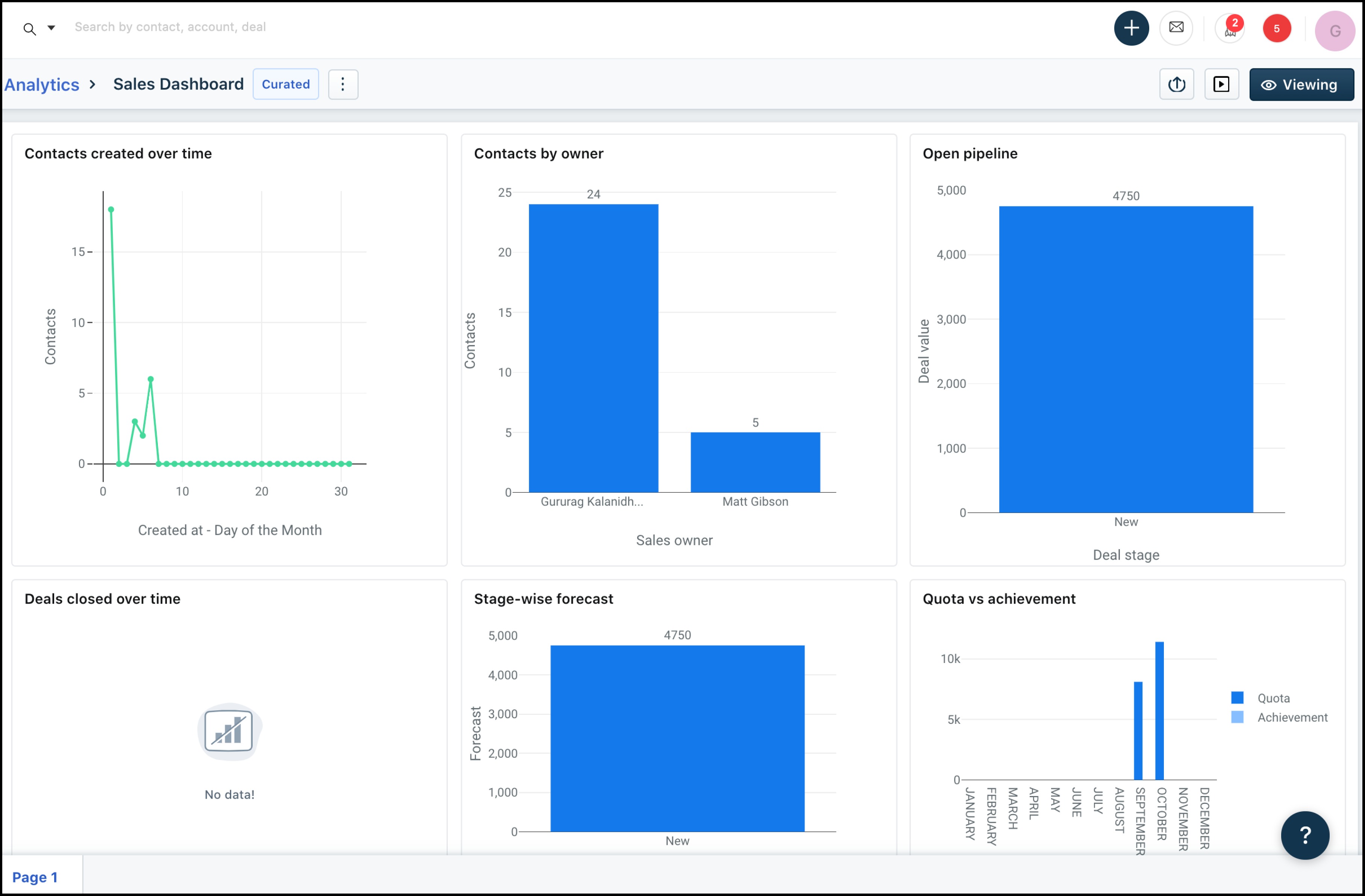
Painel de vendas
Este relatório pode ser usado para visualizar o desempenho de vendas de sua organização em um determinado período de tempo. Ele carrega os seguintes widgetsVendas mensais por proprietário
Previsão de vendas por proprietário
Tendência de vendas nos últimos 90 dias
Ciclo de vendas
razão perdida

Painel de atividades da equipe
Este relatório pode ser usado para avaliar o desempenho da equipe com base nas atividades de vendas. Ele carrega os seguintes widgets:E-mails
Telefonemas
Tarefas
Compromissos
atividades de vendas

Relatório de campanhas de e-mail
Este relatório pode ser usado para avaliar o desempenho de todas as campanhas de e-mail do aplicativo da web. Ele carrega os seguintes widgetsVisão geral da campanha
E-mail abre
Principais links clicados

Relatório de jornada de marketing
Este relatório pode ser usado para avaliar o desempenho de jornadas de marketing no aplicativo da webVisão geral da jornada
Tendência de Jornada
Visão geral do e-mail
Engajamento por e-mail
Tendência de engajamento por e-mail

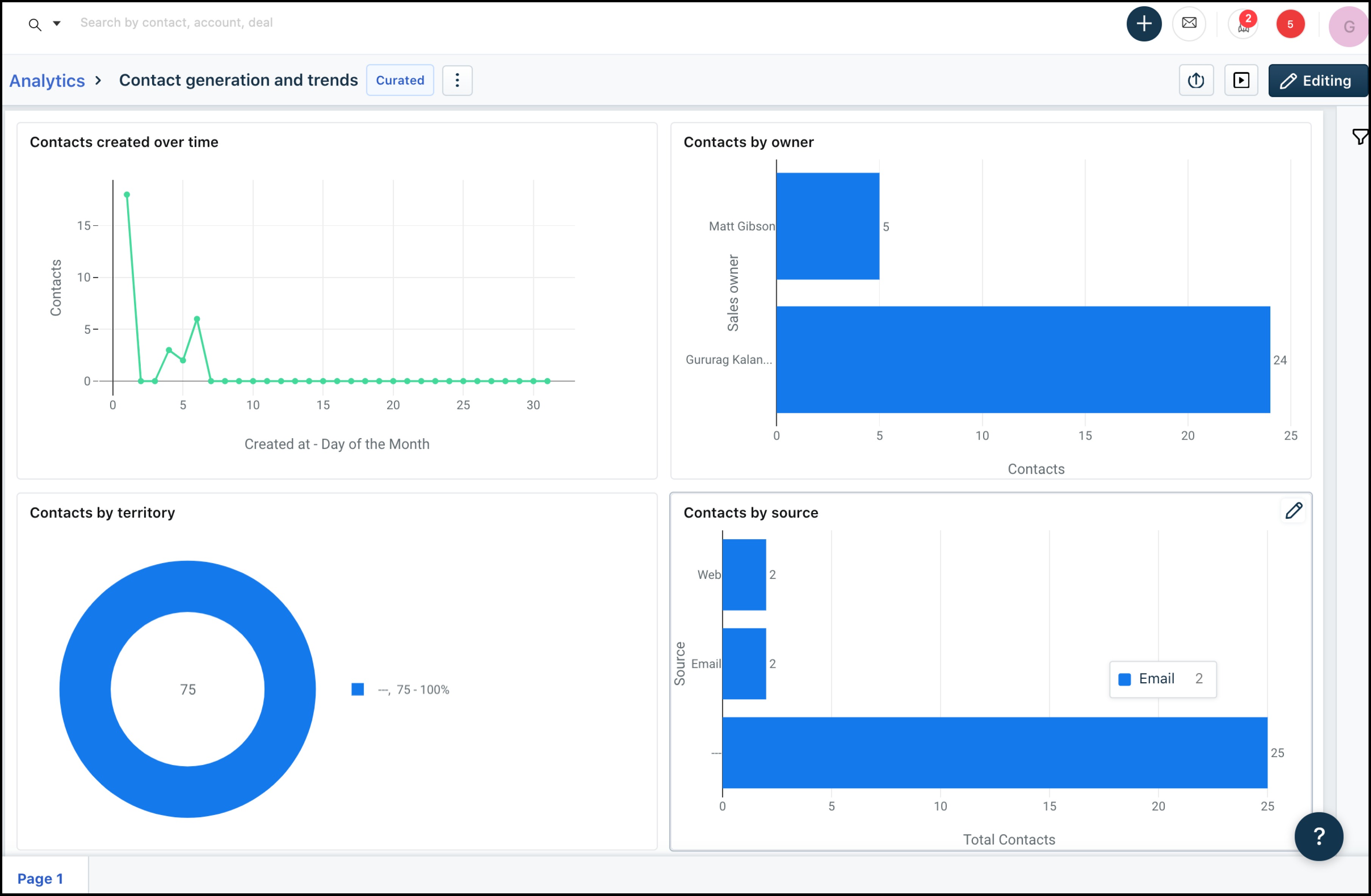
Geração de contatos e tendências
Este relatório pode ser usado para avaliar a eficácia da geração de contatos em um determinado período. Ele carrega os seguintes widgets:Contatos criados ao longo do tempo
Contatos criados pelo proprietário
Contatos por território
Contatos por fonte

Tendências de vendas
Este relatório pode ser usado para avaliar o desempenho com base nos status dos negócios. Ele carrega os seguintes widgets:Negócios criados ao longo do tempo
Canal aberto
Negócios fechados ao longo do tempo
Pipeline pelo proprietário
Motivos Perdidos
Ciclo de Vendas

Previsão de vendas
Este relatório pode ser usado para rastrear a previsão e realização de vendas com base em cotas . Ele carrega os seguintes widgets:
Previsão por estágio
Cota x realização

9. Painel do produto
Com esse painel, você pode obter informações sobre quais são os produtos mais vendidos, como o desempenho do negócio melhora com produtos associados e muito mais. Possui os seguintes widgets:
- Rendimento total. subproduto
- Quantidades totais vendidas por produto
- Relatório de desempenho do produto por setor
- Total de negócios por produto
- Total de transações em pipeline por produto
- Novos clientes por produto

Este artigo foi útil?
Que bom!
Obrigado pelo seu feedback
Desculpe! Não conseguimos ajudar você
Obrigado pelo seu feedback
Feedback enviado
Agradecemos seu esforço e tentaremos corrigir o artigo