Esse recurso está disponível como um Programa de Acesso Antecipado (EAP) apenas para clientes Pro e Enterprise Omnichannel. Consulte esta postagem para obter mais detalhes.
Com o status de agente personalizado, os administradores/supervisores podem obter visibilidade completa de como os agentes estão gastando seu tempo quando não estão disponíveis para atender os clientes.
Com o relatório de atividade do agente, você pode acessar métricas como tempo total conectado, tempo disponível, etc. Isso ajudará você a entender quanto tempo cada agente está gastando atendendo clientes versus realizando outras atividades, como treinamento, participação em uma reunião etc.
Um guia rápido para acessar o relatório:
Faça login na sua conta do Freshdesk Omnichannel.
Clique em Analytics na guia à esquerda e vá para Analytics
Filtre por relatórios selecionados e você poderá ver o relatório de atividade do agente
Há três páginas no relatório para indicar as avarias de status do agente:
Disponibilidade
indisponibilidade
Disponibilidade do canal
Estas são as métricas disponíveis no relatório de Disponibilidade:
Tempo total conectado
Tempo total disponível
Tempo total indisponível
Um gráfico que representa a disponibilidade total em qualquer canal
Estas são as métricas disponíveis no relatório de indisponibilidade:
Tempo total indisponível
Tempo total gasto em status 'Ocupado'
Tempo total gasto em status 'Ausente'
Um gráfico representando o tempo gasto em atividades relacionadas ao trabalho (como reuniões, treinamento etc.)
Um gráfico representando o tempo gasto fora do trabalho (como almoço, coffee break, etc)
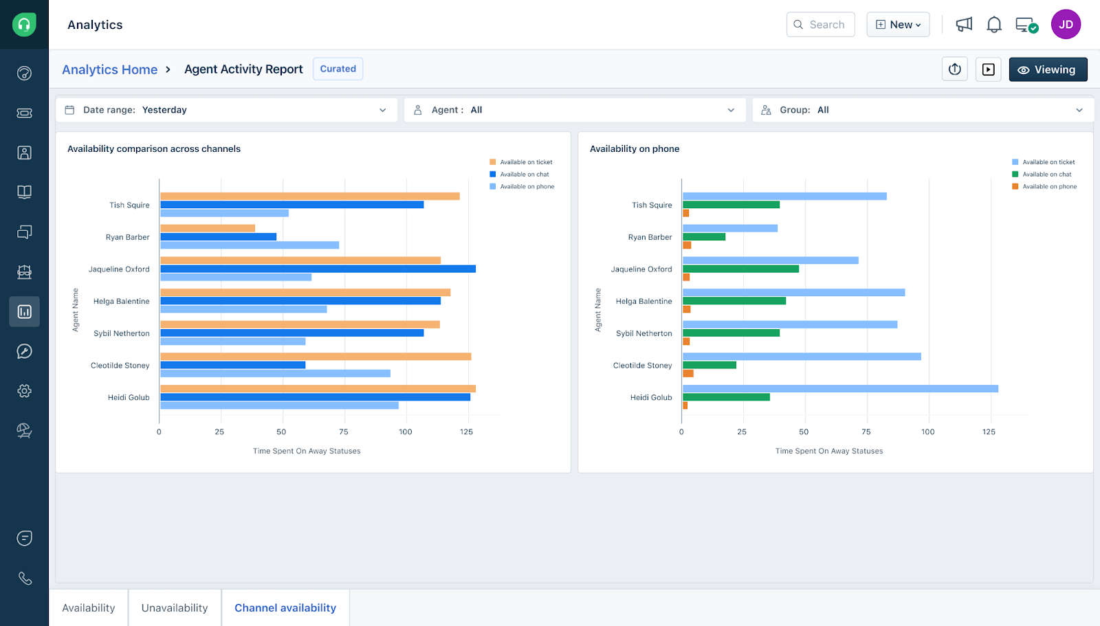
Estas são as métricas disponíveis no relatório de disponibilidade do canal:
Um gráfico mostrando a comparação de disponibilidade entre canais (tíquetes, chat e telefone)
Um gráfico mostrando a disponibilidade no telefone que exibirá o tempo total gasto em tarefas como Disponível no telefone, chamada em andamento e Pós-atendimento (ACW)
Para entender os dados subjacentes em detalhes, você pode expandir o relatório específico e clicar em 'Mostrar dados tabulares' para obter uma análise dos dados em cada widget.
Observação: o intervalo de datas para todos os relatórios selecionados deve ser definido como as últimas 24 horas por padrão
Este artigo foi útil?
Que bom!
Obrigado pelo seu feedback
Desculpe! Não conseguimos ajudar você
Obrigado pelo seu feedback
Feedback enviado
Agradecemos seu esforço e tentaremos corrigir o artigo



