Freshsales: Aplicáveis no plano Growth, Pro e Enterprise.
Freshmarketer: Aplicáveis no plano Growth, Pro e Enterprise.
Freshsales Suite: Aplicáveis no plano Growth, Pro e Enterprise..
Usando relatórios personalizados, você pode decidir quais métricas rastrear, como elas são organizadas e quais filtros usar. Você pode escolher quais visualizações deseja, comparar métricas e aplicar filtros em nível de relatório para organizar seus conjuntos de dados.
Criando um relatório personalizado
Quando se trata de criar um novo relatório personalizado, há duas opções:
Clonando um relatório curado/existente
Criando um novo relatório do zero.
Configurando widgets
Clonando um relatório curado/existente
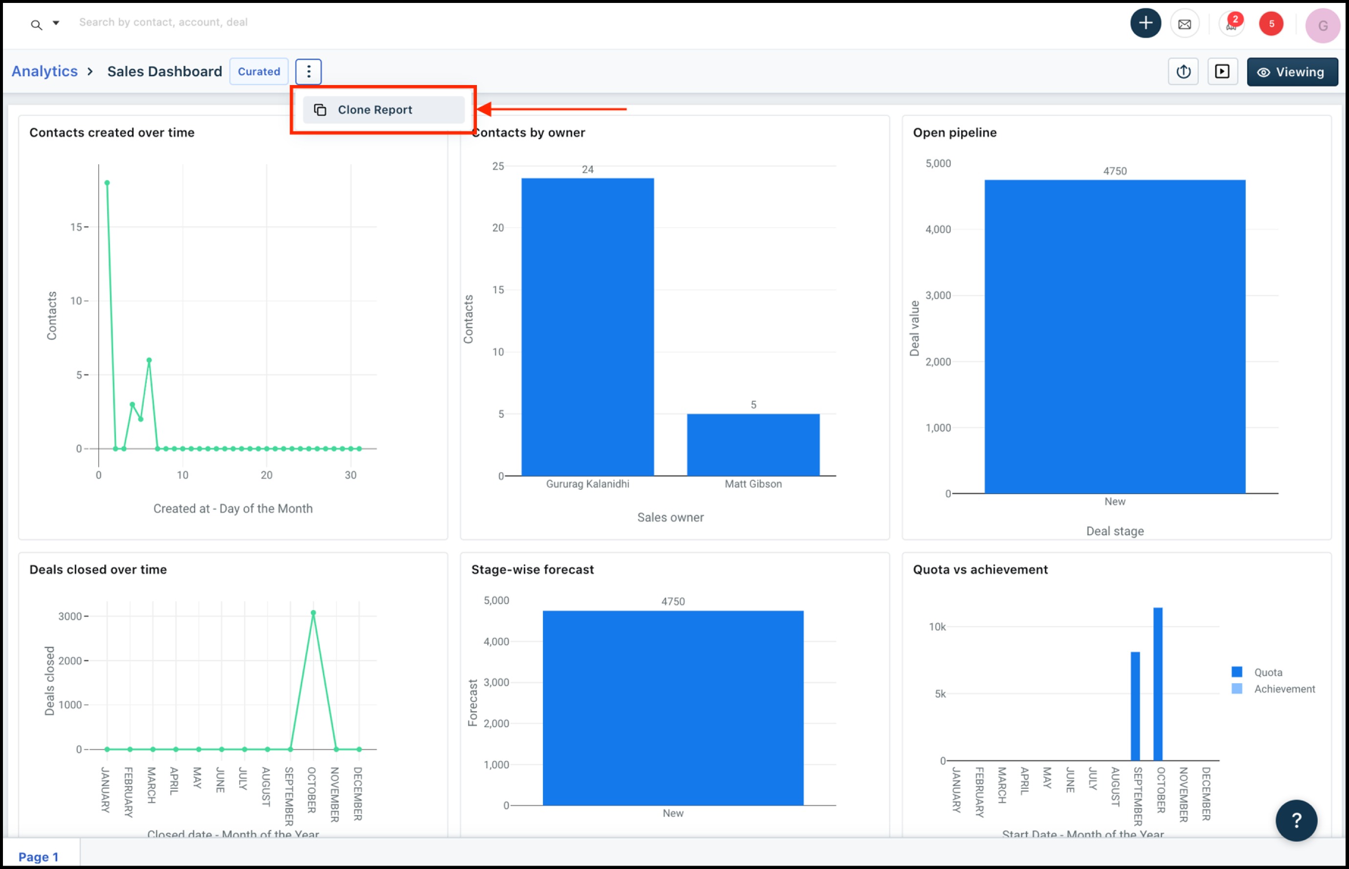
Um relatório curado é um relatório que está disponível imediatamente no aplicativo da web. Os relatórios selecionados são uma lista dos relatórios mais populares ou comumente usados. Você pode clonar um relatório selecionado com todos os seus widgets e adicionar modificações a ele.
Vamos supor que você gostaria de modificar seu Painel de vendas para capturar vendas em suas categorias de produtos. Veja como você pode fazer isso.
Vá para a seção Analytics e clique em abrir o painel de vendas.
Clique no nome do relatório. Isso traz um menu suspenso.
Clique em Clonar relatório . Isso clona o relatório com todos os widgets e você pode personalizá-lo para criar um novo relatório.

Agora, você deseja modificar o relatório para capturar as vendas de produtos por agente de vendas no mês. Isso pode ser feito adicionando o campo 'Produto' como um grupo ao relatório.
Clique no relatório 'Pipeline'.

Adicione o campo 'Produto' à seção GROUP BY.

Clique. Isso aplica a segregação ao seu relatório e divide o relatório em vendas por proprietário com produtos individuais.
Criando um novo relatório personalizado
Vamos supor que você deseja criar um relatório para visualizar as vendas de cada território para um trimestre.
Clique noícone e selecione Relatórios. Isso abre a página de relatórios onde você pode encontrar todos os relatórios existentes.
Clique no botão . Isso apresenta uma caixa de diálogo onde você pode dar um nome ao seu relatório.
Adicione um nome ao relatório e defina a visibilidade do relatório.– escolha entre Eu e Todos.

Clique . Isso cria um novo relatório.
Depois de criar um novo relatório, você poderá adicionar widgets ao relatório.
Veja como você pode modificar os widgets:
Projetando o layout do relatório

Um relatório consiste em widgets. Você pode adicionar gráficos e widgets de texto a um relatório e categorizá-los usando páginas. Você pode adicionar estilo aos elementos de um relatório - cor de fundo, borda, alterar fonte, etc.
No caso do nosso exemplo, teremos que criar um widget. Veja como você pode criar o widget.
Clique no ícone + Adicionar widget e clique em Novo.
Como você está criando um gráfico, escolha o widget Gráfico. Arraste e solte o widget no criador de relatórios.
Clique em 'Adicionar gráfico'. Isso abre a caixa de diálogo Novo Widget.

Dê um nome ao seu widget. Nomeie o widget adequadamente. Em nosso exemplo, você pode nomear o widget como 'Ofertas por território'
Escolha o módulo para o qual o widget está sendo criado. Em nosso exemplo, você pode escolher 'Ofertas'

Clique em Avançar . Isso leva você ao construtor de widgets.
Crie seu widget adicionando métricas e grupos
Use a seguinte lógica para criar o widget


Aplicando filtros a um relatório
Você pode aplicar filtros a todos os widgets em um relatório. Esses filtros podem ser básicos (todas as condições correspondentes a ANY ou ALL) ou avançados (vários grupos de condições correspondentes a ANY ou ALL). Você pode filtrar os dados usando as propriedades do negócio, como status ou valor do negócio ou setor.
Salvando alterações em um relatório
Ao modificar os filtros de um widget ou relatório, clique em Aplicar para que as alterações sejam refletidas no relatório/widget.
Depois de aplicar suas alterações a um widget, você tem a opção de salvar as modificações no widget, salvar as modificações como um novo widget e adicioná-lo a outro relatório ou ao atual ou descartar as alterações. Da mesma forma, ao modificar um relatório, você tem a opção de salvar as alterações ou descartá-las.
Apresentando um relatório
O modo de apresentação de um relatório garante a remoção de todos os detalhes que distraem - a barra de navegação, os botões de filtros, etc. - da tela e dá aos dados o destaque que merecem. 
Este artigo foi útil?
Que bom!
Obrigado pelo seu feedback
Desculpe! Não conseguimos ajudar você
Obrigado pelo seu feedback
Feedback enviado
Agradecemos seu esforço e tentaremos corrigir o artigo