Freshmarketer: Disponível nos planos Growth, Pro e Enterprise.
Freshsales Suite: Disponível nos planos Growth, Pro e Enterprise.
O CRM permite que os profissionais de marketing se envolvam com seu público em tempo real. Os profissionais de marketing podem usar o WhatsApp para gerenciar e resolver consultas de visitantes e leads do site, enviar mensagens transacionais, lembretes e muito mais diretamente do CRM.
Conectando WhatsApp
- Acesse Configurações de administrador > WhatsApp para empresas e clique em Adicionar número .
- Verifique a conta do Facebook Business Manager da sua empresa. Por favor, visite sua conta FB Manager> Pedidos> e clique em Aceitar.

NOTA: Esta interação é inteiramente entre o Facebook e sua empresa. O CRM tem controle ZERO sobre esta etapa. Sugere-se que sua empresa mantenha a conta do Facebook verificada antes de configurar isso.
- Assim que sua conta for verificada e depois de você ter aprovado a Freshworks como Provedor de Serviços Comerciais, sua conta será habilitada e conterá o número de telefone de sua empresa que você forneceu.
- Selecione o número que você deseja usar para comunicação via WhatsApp com seus clientes.
Se você deseja ativar Chatbots para o número, clique em Ativar Chatbots . - Depois que seu número do WhatsApp for autenticado, nossa equipe ativará as Campanhas do WhatsApp para sua conta.
Configurando modelos de mensagem para campanhas do WhatsApp
Para iniciar uma mensagem com seus clientes via WhatsApp, são utilizados os Modelos de Mensagem. Isso ajuda você a enviar notificações e mensagens proativas para seus clientes.
Os Modelos de Mensagens precisam ser previamente aprovados pelo WhatsApp e terão que seguir um formato específico. Você pode criar modelos diferentes com base em seus casos de uso de negócios. O WhatsApp não permite o envio de mensagens promocionais aos clientes e tende a rejeitar tais modelos. Leia mais sobre Diretrizes de modelo de mensagem aqui .
Diretrizes para criar modelos de mensagem
Conteúdo: você pode usar o WhatsApp apenas para enviar atualizações, alertas e mensagens transacionais.
Formatação: Siga o formato abaixo com base nas orientações do WhatsApp:
Nome do modelo: forneça um nome de modelo relevante para aquele que você deseja criar. Ele pode conter apenas caracteres alfanuméricos minúsculos e sublinhados ( _ ).
Exemplo: account_registrationCategoria do modelo: Abaixo estão as categorias que são aprovadas pelo WhatsApp. Os modelos de mensagem devem se enquadrar em uma destas categorias:
Atualização de conta
atualização de pagamento
atualização de finanças pessoais
atualização de envio
Atualização de reserva
Resolução de problemas
Atualização de compromisso
Atualização de transporte
Atualização de ticket
atualização de alerta
Resposta automatica
- Conteúdo do modelo: os modelos de mensagem são limitados a 1.024 caracteres. Seu modelo pode usar espaços reservados numerados '{{#}}' para cada variável em sua mensagem. Cada variável pode ser substituída por texto que contém letras, dígitos, caracteres especiais ou espaços.
Aqui está um exemplo de um modelo de mensagem do WhatsApp com três variáveis:
| Olá {{1}}, seu pedido não. {{2}} foi colocado. Para rastrear seu pedido, visite {{3}}. |
A formatação da variável é importante. A numeração deve começar em 1, estar em ordem crescente e ter duas chaves em ambos os lados.
| Exemplo: Olá {{1}}! Obrigado por se inscrever em nosso programa de recompensas de fidelidade. Enviaremos a você uma {{2}} atualização com sua nova programação. Você pode fazer login online usando seu ID de recompensas {{3}}. Feliz compras! |
O WhatsApp permite que você crie até 250 modelos para seus casos de uso de negócios.
| Formatação | Descrição | Símbolo | Exemplo |
| Texto Itálico | Adicione um sublinhado em ambos os lados do texto | _exemplo_ | Bem vindo a _Acme_ |
| Texto em negrito | Adicione um Asterix em ambos os lados do texto | *exemplo* | O número do seu pedido é *OD123* |
| Tachado | Adicione um til em ambos os lados do seu texto | ~exemplo~ | Isso é ~melhor~ melhor! |
| Texto/código monoespaçado | Adicione três backticks em ambos os lados do seu texto | ```exemplo``` | ```print'Olá';``` |
Obtendo seus modelos de mensagem aprovados
1. Depois de criar modelos de mensagem, você pode compartilhá-los conosco no formato abaixo como um documento/planilha:
| Nome do modelo | conteúdo em inglês | Categoria do modelo | Tipo de anexo |
| pedido_confirmação | Olá {{1}}, seu pedido não. {{2}} foi colocado. Para rastrear seu pedido, visite {{3}}. | Atualização de alerta | Nenhum anexo |
| refund_initiated | Olá {{1}}, pedimos desculpas pelo inconveniente causado. Iniciamos um reembolso de {{2}} para o pedido {{3}}. Por favor, encontre sua fatura no documento anexo. | Atualização de pagamento | Documento |
Onde {{1}}, {{2}} e {{3}} denotam as diferentes variáveis. Observe que os modelos de mensagem, uma vez enviados ao WhatsApp, não podem ser editados.
2. O Freshworks iniciará o processo de aprovação com o WhatsApp em seu nome. Depois que seus modelos de mensagem forem aprovados, você poderá começar a usá-los para criar campanhas de WhatsApp.
Criação de Campanhas de WhatsApp
- Localize Campanhas do WhatsApp em Automação de Marketing em sua conta do CRM.

- Clique em Criar campanha do WhatsApp e dê um nome à sua campanha.

- Em seguida, configure sua campanha com os detalhes necessários. Selecione seu número de WhatsApp, o modelo de mensagem adequado e o idioma para o qual pretende enviar a mensagem.

- Você pode adicionar imagens à sua mensagem, visualizá-la à direita e personalizá-las com espaços reservados. Você também pode fornecer um valor de fallback caso o valor de espaço reservado pretendido fique vazio.

- Você pode optar por salvar suas mensagens como rascunho, enviar uma mensagem de teste e, em seguida, publicar sua mensagem.

Você também pode optar por não enviar uma mensagem se algum ou todos os valores de espaço reservado pretendidos estiverem vazios durante o tempo de execução.

Configurando Campanhas do WhatsApp em Jornadas
- Localize Jornadas em Automação de Marketing e crie uma nova Jornada ou acesse sua Jornada existente

- Construa sua jornada com base em seus requisitos. Use o bloco de ação Enviar mensagem do WhatsApp em sua Jornada para automatizar campanhas do WhatsApp.

- Selecione a Campanha que deseja automatizar.

- Você também pode optar por criar sua campanha de dentro do Journey. Depois de criado, você pode seguir em frente e iniciar a jornada para automatizar suas campanhas do WhatsApp.

Respondendo a mensagens do WhatsApp
Quando um cliente recebe uma mensagem de campanha do seu CRM no WhatsApp, ele poderá respondê-la como qualquer outra conversa. Todas essas respostas serão enviadas de volta ao seu CRM e podem ser acessadas na caixa de entrada da equipe, onde seus agentes de suporte podem responder a perguntas e solucionar problemas.
Dentro da caixa de entrada da equipe, filtre todas as respostas do WhatsApp que você recebeu de seus clientes clicando no menu suspenso e escolhendo WhatsApp.
Isso filtra todas as respostas do WhatsApp. Selecione qualquer um deles para começar a interagir com seus clientes pelo WhatsApp.
OBSERVAÇÃO:
- Você pode responder a uma consulta do WhatsApp somente dentro de 24 horas após o recebimento da consulta. Após 24 horas, a conversa expirará.
- O agente só tem a capacidade de responder a uma mensagem recebida do WhatsApp. Eles não podem iniciar uma conversa com o cliente via WhatsApp. A conversa pode ser iniciada apenas pelo cliente.
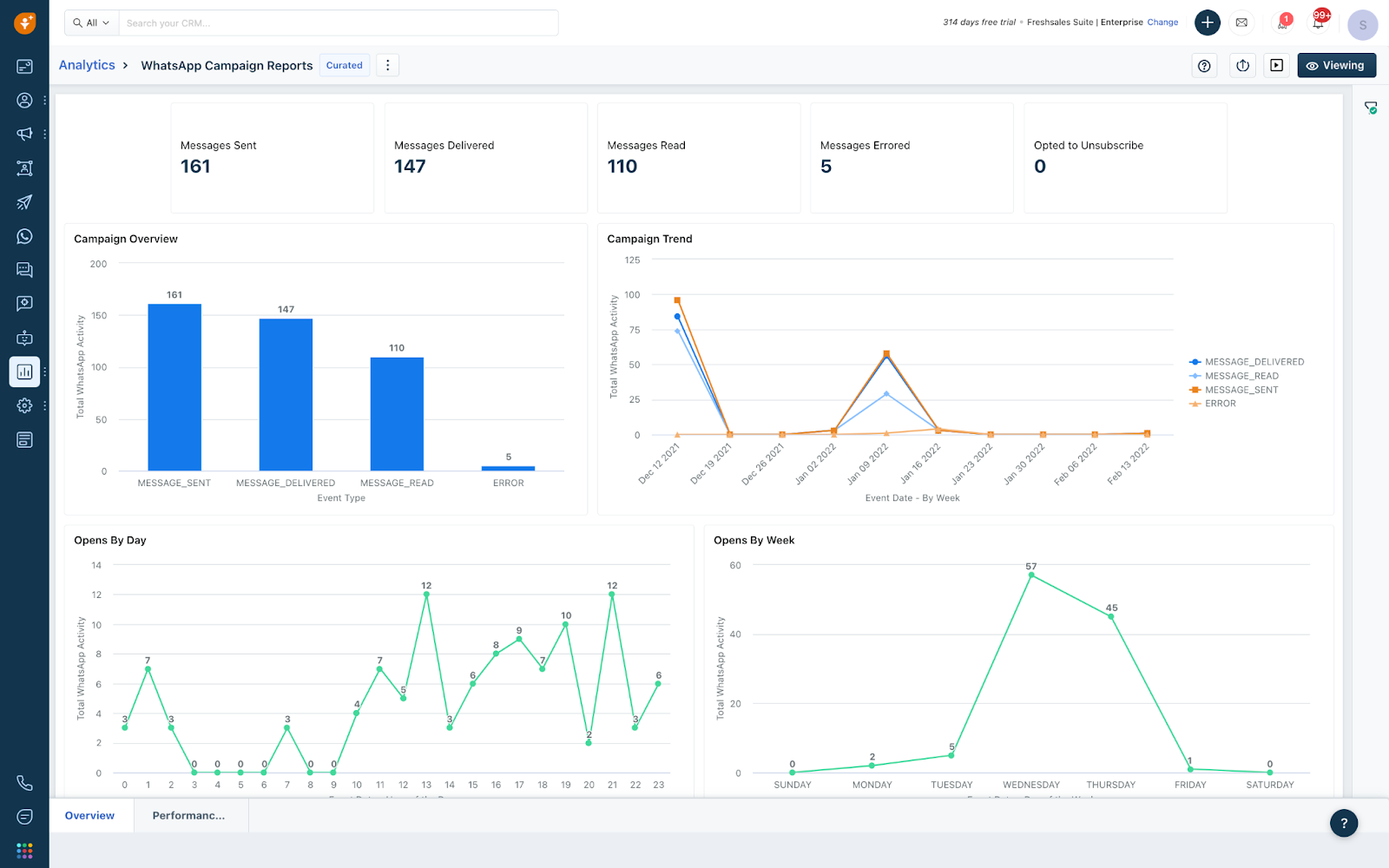
Você pode visualizar todas as atividades relacionadas à Campanha do WhatsApp de seus contatos na Linha do tempo de atividades de contato. Você também pode visualizar todas as métricas relacionadas com as métricas de exibição listadas em Campanhas do WhatsApp

Da mesma forma, o CRM também oferece análises para campanhas do WhatsApp. Obtenha informações sobre as principais métricas, como aberturas e leituras, por meio do painel selecionado criado para campanhas do WhatsApp.
Criando segmentos com base na atividade do WhatsApp
O CRM também permite criar segmentos com base nas atividades do WhatsApp. Você pode filtrar os contatos com base nas mensagens do WhatsApp enviadas, respondidas e muito mais, para enviar campanhas direcionadas.
Observação: o envio de mensagens de teste no WhatsApp para números também é cobrado
Este artigo foi útil?
Que bom!
Obrigado pelo seu feedback
Desculpe! Não conseguimos ajudar você
Obrigado pelo seu feedback
Feedback enviado
Agradecemos seu esforço e tentaremos corrigir o artigo





